social.dk-libre.fr is a Fediverse instance that uses the ActivityPub protocol. In other words, users at this host can communicate with people that use software like Mastodon, Pleroma, Friendica, etc. all around the world.

This server runs the snac software and there is no automatic sign-up process.

Search results for tag #prometheus

AodeRelay boosted

[?]Thomas Wiebe » 🌐
@behweh@mas.to

Diese Woche geht's bei @ajfriesen und mir um Monitoring im Smart Home und dem Homelab. Welche Arten von Monitoring gibt es? Wieso ist das wichtig? Welcher Ansatz eignet sich fürs Smart Home? Darüber hinaus berichtet Andrej über seine Migration von Fritz zu UniFi für WLAN, LAN und Router.

Im Podcatcher eurer Wahl oder hier: podcast.smarthuette.de/episode

Viel Spaß beim Hören!

    [?]VictoriaMetrics » 🌐
    @victoriametrics@mastodon.social

    🟣 Integrate smoothly into existing / Grafana / based monitoring stacks, combining VictoriaMetrics’ compatibility and interoperability with CloudRaft’s hands-on observability consulting experience.

    We’re looking forward to working closely with the CloudRaft team to reduce infrastructure cost and complexity for enterprises, while delivering fast, simple, reliable and efficient at any scale.

      [?]VictoriaMetrics » 🌐
      @victoriametrics@mastodon.social

      The latest VictoriaMetrics releases introduce major enhancements across several of its core components, including vmagent, , vmctl, and their toolset.
      New in v1.130.0:
      ✨ Metric metadata support (-compatible API)
      can now scrape and store metadata using vmsingle or vmagent and expose it via /api/v1/metadata. Enable it with -enableMetadata=true across vmsingle, vmagent, and vminsert.

        [?]VictoriaMetrics » 🌐
        @victoriametrics@mastodon.social

        VictoriaMetrics Operator, , and have new features:
        🚀 The operator now supports VictoriaLogs and VictoriaTraces in both Single Node and Cluster-based versions — a very significant release.
        🔄Better -Operator Compatibility
        scrapeClass & scrapeClassName support across VM*Scrape objects

        Find more information in our latest blog post 👇
        bit.ly/4a5hDZX

          [?]VictoriaMetrics » 🌐
          @victoriametrics@mastodon.social

          This brings together Allenta's consultative strength with VictoriaMetrics' powerful time-series platform, giving Spanish enterprises a clear path to:
          🟣 Scalable that grows with their business
          🟣 Dramatic reductions in storage costs and resource consumption
          🟣 Seamless compatibility for easy adoption
          🟣 Expert implementation and support from a proven local partner
          We're looking forward to building something together with the Allenta team.

            [?]Marcos Dione » 🌐
            @mdione@en.osm.town

            @brendangregg how expensive would be having these traces enabled all the time? github.com/brendangregg/perf-t or how much sense would it make to monitor that for very long periods, as in on a ?

              [?]VictoriaMetrics » 🌐
              @victoriametrics@mastodon.social

              Together, we’ll help more customers in Benelux and Sweden:
              🟣 Handle millions of samples per second with ease.
              🟣 Benefit from up to 10x better data compression compared to many legacy solutions.
              🟣 Cover any complexity, from simple single-node setups to large, distributed clusters.
              🟣 Integrate thanks to compatibility and support for many popular solutions as a remote storage or data source.

                [?]VictoriaMetrics » 🌐
                @victoriametrics@mastodon.social

                While this usually works great, recording rules have a cost: The raw metrics still need to be stored in the , even if we don't need them Recording rule need to be executed on interval basis, putting extra pressure on the Prometheus Adding a recording rule always means storing&processing more data.
                Save the date today! 👇
                osoday.com

                  [?]VictoriaMetrics » 🌐
                  @victoriametrics@mastodon.social

                  🟣 will say present as OPEN SOURCE OBSERVABILITY DAY 2025 - October 23-24: one of our co-founders, Roman Khavronenko will present “Aggregating Metrics In-Flight: Challenges and Opportunities”. One of the common practices for improving the query speed in is to create recording rules for commonly used queries.

                    [?]VictoriaMetrics » 🌐
                    @victoriametrics@mastodon.social

                    Recording rules need to be executed on an interval basis, putting extra pressure on the Adding a recording rule always means storing and processing more data. Watch the talk On-Demand 👇
                    bit.ly/4owPKhi

                      [?]VictoriaMetrics » 🌐
                      @victoriametrics@mastodon.social

                      Day in London was great!
                      One of our co-founders, Roman Khavronenko presented “Aggregating Metrics In-Flight: Challenges and Opportunities”. One of the common practices for improving the query speed in is to create recording rules for commonly used queries. While this usually works great, recording rules have a cost: The raw metrics still need to be stored in , even if we don't need them.

                        [?]VictoriaMetrics » 🌐
                        @victoriametrics@mastodon.social

                        PromCon 2025 kicks off tomorrow, the biggest conference for fans! 🎉

                        Come visit us at the Offices in Munich, Germany 🇩🇪 on October 21–22, 2025. We're excited to catch up with the community, share our latest innovations, and chat all about and observability.

                        Looking forward to seeing you there!🎉
                        bit.ly/4mTZ4Lo

                          [?]M. Hamzah Khan » 🌐
                          @mhamzahkhan@mstdn.intahnet.co.uk

                          Does anyone use process_exporter (either stand alone, or via )?

                          If so are you monitoring all processes or specific? At work they want to monitor all processes on every server but this is making a cardinality nightmare.

                            [?]VictoriaMetrics » 🌐
                            @victoriametrics@mastodon.social

                            Switching to transformed their approach:
                            ✨ 80% less memory than
                            ✨ Handles 76M+ active time series effortlessly
                            ✨ Ingests 450K+ data points/sec in production
                            ✨ Boosts visibility & customer experience
                            Learn how they did it — read the full case study! 👇
                            bit.ly/4798zQx

                              [?]VictoriaMetrics » 🌐
                              @victoriametrics@mastodon.social

                              This talk explores how builds on fundamentals to offer a more scalable and efficient alternative for teams managing high-ingestion workloads and demanding retention needs, without abandoning the familiar Prometheus ecosystem.

                                [?]Marcos Dione » 🌐
                                @mdione@en.osm.town

                                Nice to have everything 'd and monitored. I forgot that while downgrading to PHP 8.2 I had to uproot my install. One `./run.sh` in my Ansible repo and everything was back.

                                Also, thanks to , its node exporter, its ability to pick up text files left by scripts, plus , I got notification that while the upgrade was happening (I had to remove all PHP 8.2 by hand, and wait till the automation installed the 8.4), one of the cron jobs ('s) was failing.

                                  0 ★ 0 ↺

                                  [?]oldsysops » 🌐
                                  @oldsysops@social.dk-libre.fr

                                  Sad but true : my most active channel is my alerte channel.

                                  But at least,

                                  it didn't ask me for diner...


                                    [?]jeleb » 🌐
                                    @jeleb@mastodon.social

                                    Je suis en train de monter mon mais la question qui me tourmente, c'est la supervision.
                                    ? ? ?
                                    Autre ?
                                    Je cherche quelque chose de simple qui me permettent d'ajouter une machine et d'alerter sur des seuils d'alerte.
                                    J'ai commence avec , qui me semble tres bien, mais j'ai pas envie de passer du temps sur grafana pour creer un dashboard.
                                    Des propositions ?

                                      Marcos Dione boosted

                                      [?]Damia » 🌐
                                      @DamiaB@peculiar.florist

                                      Septième jour de mon
                                      Avec une image de Saturne, par la sonde Cassini. Alors ça aussi, ça remonte pas mal en arrière. Car je travaillais sur les images de Mars à cette époque là aussi, et surtout, mais aussi sur celles de la sonde Cassini.

                                      Ici, c'est le satellite "berger" nommé Prometheus que l'on voit, au sein d'une des dernières division des anneaux de Saturne.

                                      Instrument Narrow Angle Camera, RGB, le 14 Avril 2007.

                                      Vue fortement zoomée sur une section de Saturne où le bord des anneaux est presque vu d'au dessus, avec ses innombrables sillons clairs et sombres. On voit une toute petite bille irrégulière entre les anneaux et un petit anneau à droite. La planète est visible en arrière plan et occupe presque tout le cliché, avec un bord doux, du fait de son atmosphère.

                                      Alt...Vue fortement zoomée sur une section de Saturne où le bord des anneaux est presque vu d'au dessus, avec ses innombrables sillons clairs et sombres. On voit une toute petite bille irrégulière entre les anneaux et un petit anneau à droite. La planète est visible en arrière plan et occupe presque tout le cliché, avec un bord doux, du fait de son atmosphère.

                                        [?]VictoriaMetrics » 🌐
                                        @victoriametrics@mastodon.social

                                        This talk explores how builds on fundamentals to offer a more scalable and efficient alternative for teams managing high-ingestion workloads and demanding retention needs, without abandoning the familiar Prometheus ecosystem.

                                        Sign up for free today and secure your spot to learn more about

                                        bit.ly/3JsYBl6

                                          [?]VictoriaMetrics » 🌐
                                          @victoriametrics@mastodon.social

                                          We're only 1 month away from 2025, the biggest conference for fans!
                                          Come visit us at the Google Offices in Munich, Germany on October 21–22, 2025. EU in was one of our favourite conferences so far, and we're looking forward to the 2025 edition!
                                          See you there!

                                          promcon.io/2025-munich/

                                            [?]VictoriaMetrics » 🌐
                                            @victoriametrics@mastodon.social

                                            One of the common practices for improving the query speed in Prometheus is to create recording rules for commonly used queries. While this usually works great, recording rules have a cost: The raw metrics still need to be stored in the , even if we don't need them.

                                              Fred de CLX boosted

                                              [?]openSUSE Linux » 🌐
                                              @opensuse@fosstodon.org

                                              Scaling quality in with : using & for repeatable test environments, & for visibility, smart test selection in PRs. Check out this video. youtu.be/zDV_B4qN0z8?si=0zH4dI

                                                [?]Marcus Adams » 🌐
                                                @gerowen@mastodon.social

                                                Anybody know if there's a user friendly interface for displaying metrics? I use to protect a site and it binds "metrics" to a certain port. I was able to figure out that I can curl the plain text with:

                                                curl 127.0.0.1:9090/metrics

                                                But it basically just spits the raw text out. That's fine and informative, but I can't seem to find any documentation on the Anubis site about any other available endpoints or options, user friendly ways to access it, etc. I just guessed at it.

                                                A partial screenshot of my Anubis metrics.

                                                Alt...A partial screenshot of my Anubis metrics.

                                                  Fred de CLX boosted

                                                  [?]openSUSE Linux » 🌐
                                                  @opensuse@fosstodon.org

                                                  Local , no dependency. This -powered project uses + to deploy clusters with , , and . It’s fast, scalable, and data stays yours. news.opensuse.org/2025/08/26/b

                                                    [?]VictoriaMetrics » 🌐
                                                    @victoriametrics@mastodon.social

                                                    😑 Struggling with high RAM, slow queries, or scaling issues?

                                                    With a step-by-step guide, Amir Shamsi explains why is faster, scalable, and easy to run. Read now!

                                                    bit.ly/3JK7Ayp

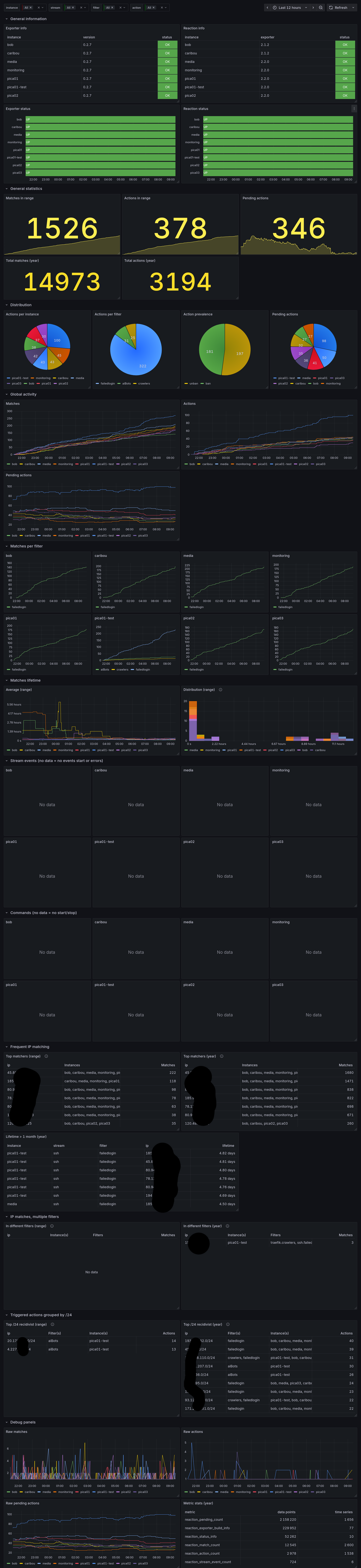
                                                      [?]ppom, going to 39c3 » 🌐
                                                      @ppom@mamot.fr

                                                      reaction prometheus metrics exporter just reached v1.0.0!
                                                      Consider using it if you love metrics and want some for reaction.

                                                      framagit.org/Chosto/reaction-m

                                                      thanks to @chosto for this great contribution to reaction!

                                                      -rust

                                                      Grafana charts describing reaction-related data, such as action distribution, action distribution per reaction instance, number of triggers per period, etc.

                                                      Alt...Grafana charts describing reaction-related data, such as action distribution, action distribution per reaction instance, number of triggers per period, etc.

                                                        [?]Robert » 🌐
                                                        @xoxys@social.tchncs.de

                                                        Just noticed after preparing my multi cluster setup over the last days that there is no native or gitops friendly way to upload alerting rules to the mimir ruler (besides Alloy but well) fml